הגדרת SSIDs (תרחיש דירות)
🏘️ הגדרת SSIDs שונים עבור כל נקודת גישה (תרחיש דירות)
I. סקירה כללית
הגדרת SSIDs שונים עבור כל נקודת גישה (AP) מועילה במיוחד בתרחישים ספציפיים, במיוחד כאשר אין דרישה לנדידה חלקה (seamless roaming) בין נקודות הגישה.
בתרחיש של בתי דירות, מכיוון שהדיירים נוטים לשהות לתקופות ממושכות, מומלץ להקצות SSID עבור כל חדר למען אבטחת הרשת והפרטיות.
כל SSID צריך להיות מורכב מקידומת משותפת ושם נקודת הגישה. לדוגמה, אם הקידומת היא "Ruijie Apartment" ושם נקודת הגישה הוא "8301", אזי ה-SSID המשודר על ידי נקודת הגישה בשם "8301" צריך להיות "Ruijie Apartment 8301".
הערה: שדה ה-SSID ב-Ruijie Cloud מאפשר מקסימום 32 תווים ותומך בשילוב של תווים סיניים ואנגליים.
II. שלבי התצורה
1. הגדרת שם נקודת הגישה (AP)
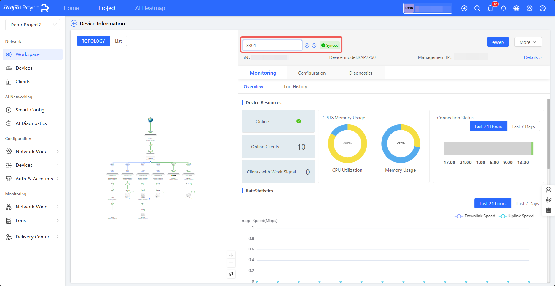
לחץ על Workspace (סביבת עבודה). בדף שמוצג, לחץ על נקודת הגישה הרצויה בטופולוגיה כדי להציג את פרטי ההתקן. ניתן להזין את שם נקודת הגישה בחלונית Device Information (פרטי התקן). כפי שמוצג בתרשים הבא, נקודת הגישה נקראת על שם מספר החדר, שבמקרה זה הוא "8301".

2. הגדרת קידומת ה-SSID
(1) בחר: Project (פרויקט) > Configuration (תצורה) > Devices (התקנים) > Wireless (אלחוטי) > SSID. (2) לחץ על סמל ההוספה ליד SSID כדי להוסיף SSID. (3) לחץ על Add SSID (הוסף SSID).

(4) לחץ על Enable Apartment WiFi (הפעל Wi-Fi לבתי דירות).

(5) הזן את קידומת ה-SSID (SSID prefix) בשדה המתאים. הגדר את פס התדרים, שיטת ההצפנה, הסיסמה ופרמטרים נוספים. לחץ על OK (אישור).

3. אימות התצורה
לחץ על Synchronize Apartment SSID (סנכרן SSID של דירה) בעמודה Operation (פעולה). בחלון הקופץ שמופיע, תוכל להציג את תוצאות התצורה. אם ה-SSIDs אינם מעודכנים, לחץ על Batch Update SSID (עדכון SSID באצווה) כדי לעדכן אותם.
